mojira.dev
WEB-7512

Increase of 429 HTTP Errors

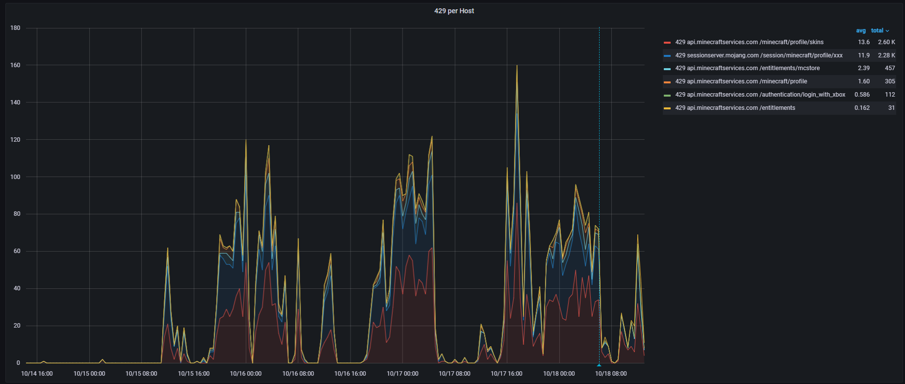
There seems to be an increase of rate-limited 429 responses from the API endpoints, primarily on these endpoints:

api.minecraftservices.com/minecraft/profile/skins
sessionserver.mojang.com/session/minecraft/profile/:uuid
api.minecraftservices.com/entitlements
api.minecraftservices.com/minecraft/profile
api.minecraftservices.com/authentication/login_with_xbox
api.minecraftservices.com/minecraft/profile/skins
sessionserver.mojang.com/session/minecraft/profile/:uuid
api.minecraftservices.com/entitlements
api.minecraftservices.com/minecraft/profile
api.minecraftservices.com/authentication/login_with_xbox

This appears to have started on 2024-10-15 around 12:00UTC (see attachment; grouped by 30min).

These are requests made from multiple servers/IPs, which have never had this many requests blocked.

The login_with_xbox endpoint in particular is also causing issues with logins on minecraft.net, which shows "We could not validate your access, please try to login again." as a result.

Attachments

Comments 3

I've also observed several 429s starting Oct 18 at ~4AM CEST from 

https://sessionserver.mojang.com/session/minecraft/hasJoined
https://sessionserver.mojang.com/session/minecraft/hasJoined

which prevent players from logging into online-mode servers.

The requests are coming from different IPs, but they're all part of AS24940.

update: things seem to be mostly back to normal since 2024-10-19 ~07:00UTC.

[media]

Hi,

We are aware of the issue and have conducted an investigation in collaboration with Azure. As you've noted, the problem should now be resolved, I will close this ticket. Thank you!

Best regards,

Haylee Schäfer

web

API

Retrieved